Know Your Leasing Story Before You Open a Model: Archer’s Lease Trade Out Report
You receive a deal package for a 340-unit garden-style asset in Sandy Springs. Rent rolls, trailing 12s, the usual stack. Your analyst starts extracting data — copying unit counts, building a lease expiration schedule, calculating average rents by unit type, trying to figure out what happened with turnover over the last several months.
That process — before anyone even opens a model — takes an hour. Maybe two. And it’s happening for every deal in the pipeline.
We built the automated Lease Trade Out Report within In App Parsing to eliminate that work entirely.
What the Lease Trade Out Report Does
The moment you parse a rent roll in Archer, the Lease Trade Out Report generates automatically. No extra clicks. No separate workflow. You parse the file, and the analysis is waiting.

Here’s what surfaces immediately:
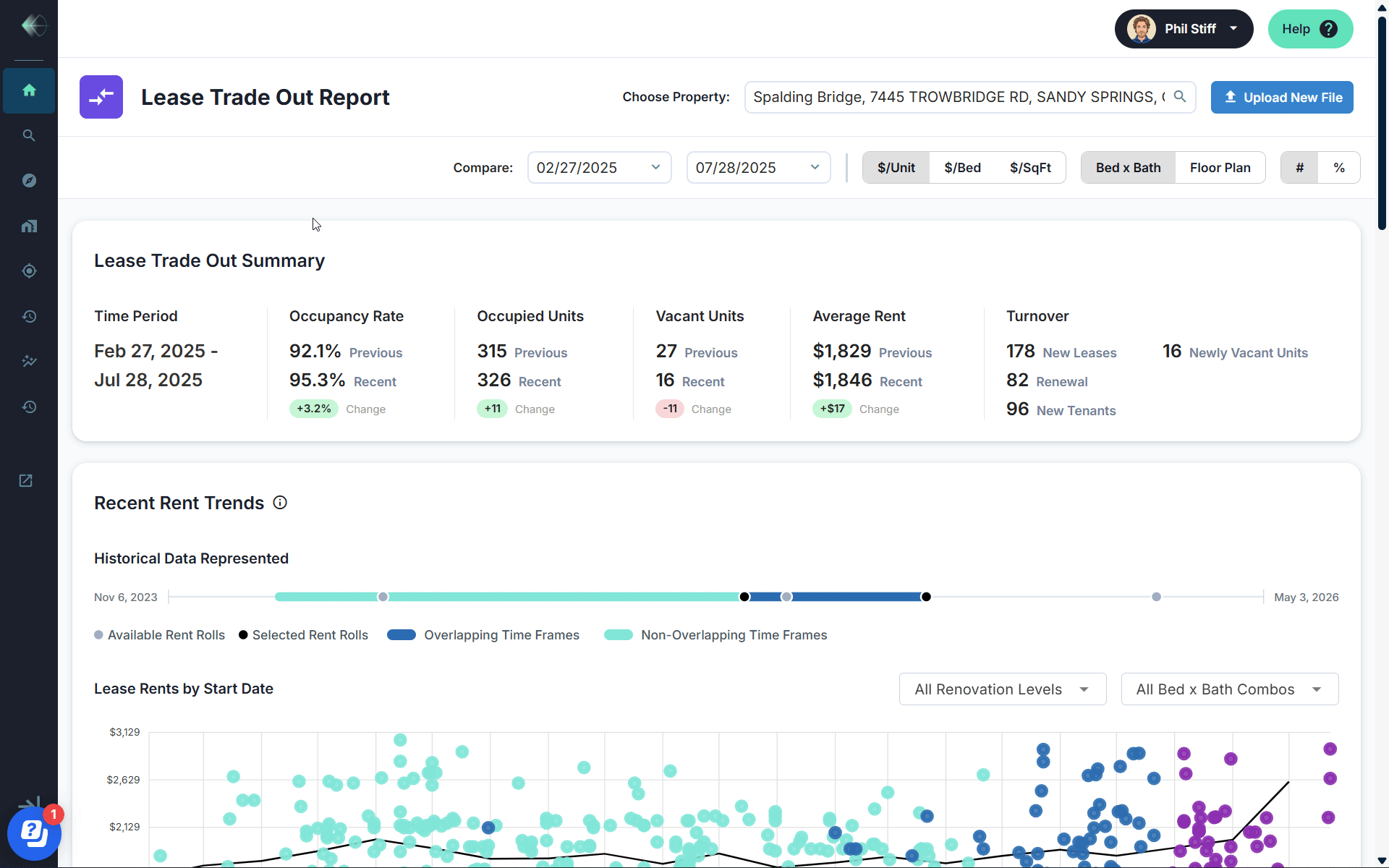
Occupancy and turnover at a glance. Compare two rent roll snapshots side by side. See exactly how occupancy shifted, how many units turned over, how many new leases were signed versus renewals. In the example above, occupancy moved from 92.1% to 95.3% — with 178 new leases and 82 renewals over a five-month window. That’s a leasing story you can read in seconds.
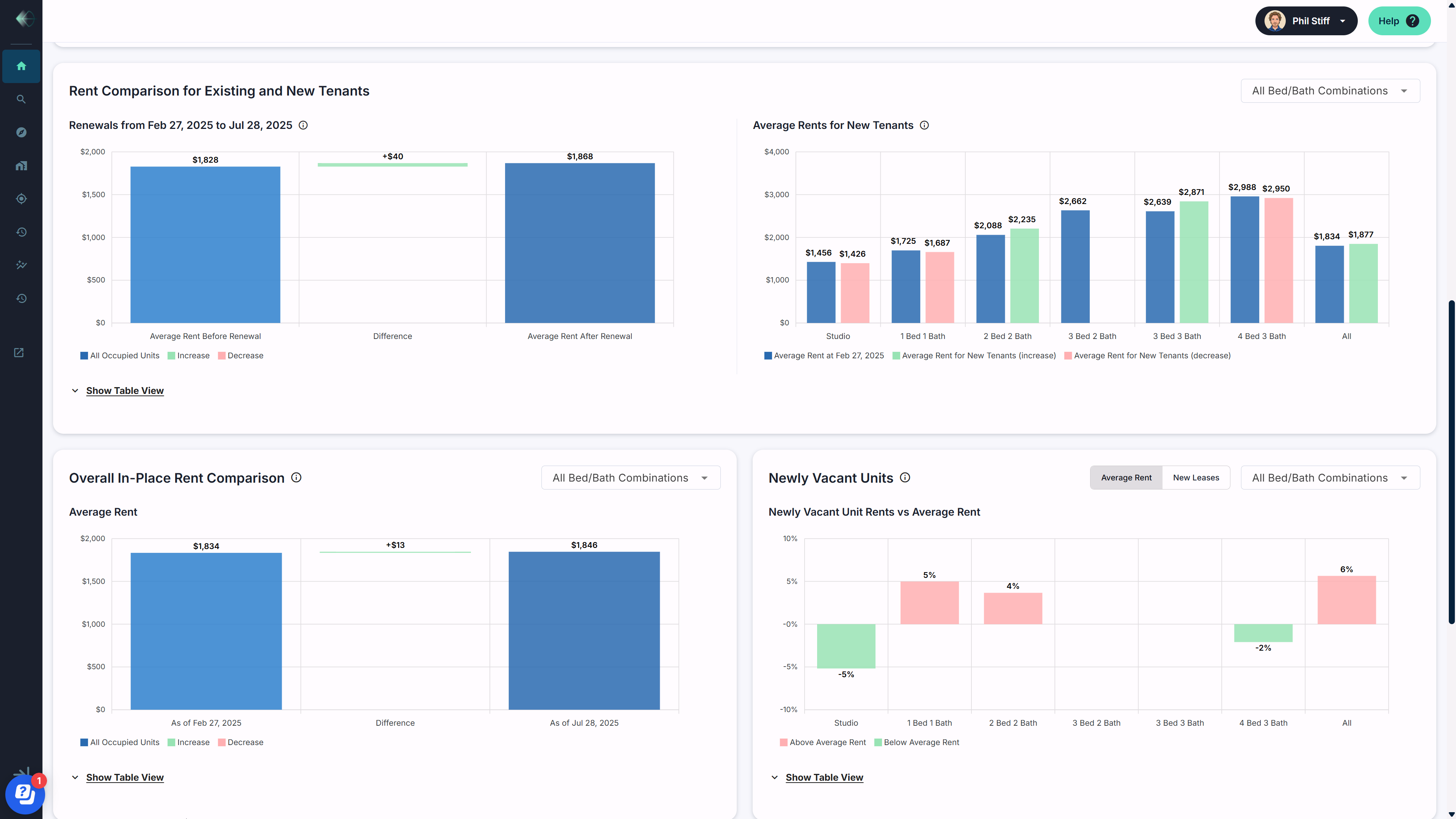
Rent growth by unit type. Not just a blended average — actual rent trends broken down by bed/bath combination, renovation level, and floor plan. Filter to see how studios are performing versus three-bedrooms. Isolate renovated units from unrenovated. See whether new tenants are coming in above or below the existing base.

Renewal spread analysis. See the average rent before renewal, the increase captured, and the resulting rent after renewal — across the entire property or filtered by unit type. In this case, renewals averaged a $40 bump per unit. That’s a number that matters for your hold-period assumptions and tells you whether the operator is pushing rents or playing it safe.
New tenant pricing versus in-place rents. Are new leases coming in above or below the current average? The Lease Trade Out Report breaks this down by bed/bath combination so you can see exactly where the pricing power is — and where it isn’t. Studios might be trailing while three-beds are commanding premiums. That granularity changes your underwrite.

For Acquisitions Teams: A Go/No-Go Signal in Minutes
The traditional workflow is linear: get the files, extract the data, build the schedule, then analyze. The Lease Trade Out Report collapses that into a single step. Your analyst parses the rent roll, and the leasing story is already told.
That means your team gets a preliminary read on rent growth trajectory, occupancy momentum, and turnover risk before they’ve opened Excel. For groups evaluating 20, 50, or 100+ deals per week, that’s the difference between screening with gut instinct and screening with data.
And every rent roll you parse automatically generates proprietary rent comps — by unit type, floor plan, lease type, and concession structure. Your comps database grows every time anyone on your team touches a file.
For Asset Managers: Early Warning at Portfolio Scale
If you’re managing a portfolio, the Lease Trade Out Report gives you something that’s historically been buried in property manager reporting: a clear, standardized view of what’s actually happening with leasing across your book.
Compare rent roll snapshots across reporting periods. Track whether renewals are keeping pace with new lease rates. Spot the property where occupancy is trending down before it shows up in your quarterly NOI. See which assets have turnover rates that should concern you — and which ones are quietly outperforming.
For loan servicers monitoring covenant compliance, the occupancy and rent trend data feeds directly into the signals that matter most: is this asset performing, stabilizing, or deteriorating?
The data flows from the same parsing engine that powers the rest of Archer — so there’s no re-keying, no separate upload, no reconciliation. Parse once, and the analysis is available for every stakeholder who needs it.
Analytics Before the Model, Not After
The Lease Trade Out Report is part of a broader shift in how Archer surfaces intelligence.
Previously, meaningful analysis required completing a full underwrite. Now, the moment parsing completes, you have occupancy trends, rent growth signals, turnover analysis, and renewal comparisons — ready to inform whether this deal deserves more time or gets passed.
This is what we mean when we say we killed parsing. The busywork is gone. The intelligence is immediate. And every file builds your proprietary data foundation.
---
The Lease Trade Out Report is live for all Archer clients. Log in and try it on your next deal or book a walkthrough to see it in action.